CRM에 고객 데이터를 쌓기만 하고 계신가요? 고객과 주문, 회사와 직원처럼 레코드 사이의 관계를 제대로 활용하면, 각 고객의 핵심 지표를 한눈에 파악하고, 조건에 맞는 고객을 자동으로 분류할 수 있습니다.
이 가이드에서는 SOLAPI CRM의 두 가지 핵심 기능을 소개합니다.
레코드 인사이트 — 개별 고객의 연결 데이터를 시각화
세그먼트 관계 조건 — 연결 데이터 집계 기반으로 고객을 자동 분류
Part 1: 레코드 인사이트 — 고객을 깊이 이해하기
이런 질문, 바로 답할 수 있나요?
"이 고객의 총 주문 금액이 얼마지?" "최근에 어떤 상품을 주문했지?" "이 회사에 소속된 담당자가 몇 명이지?"
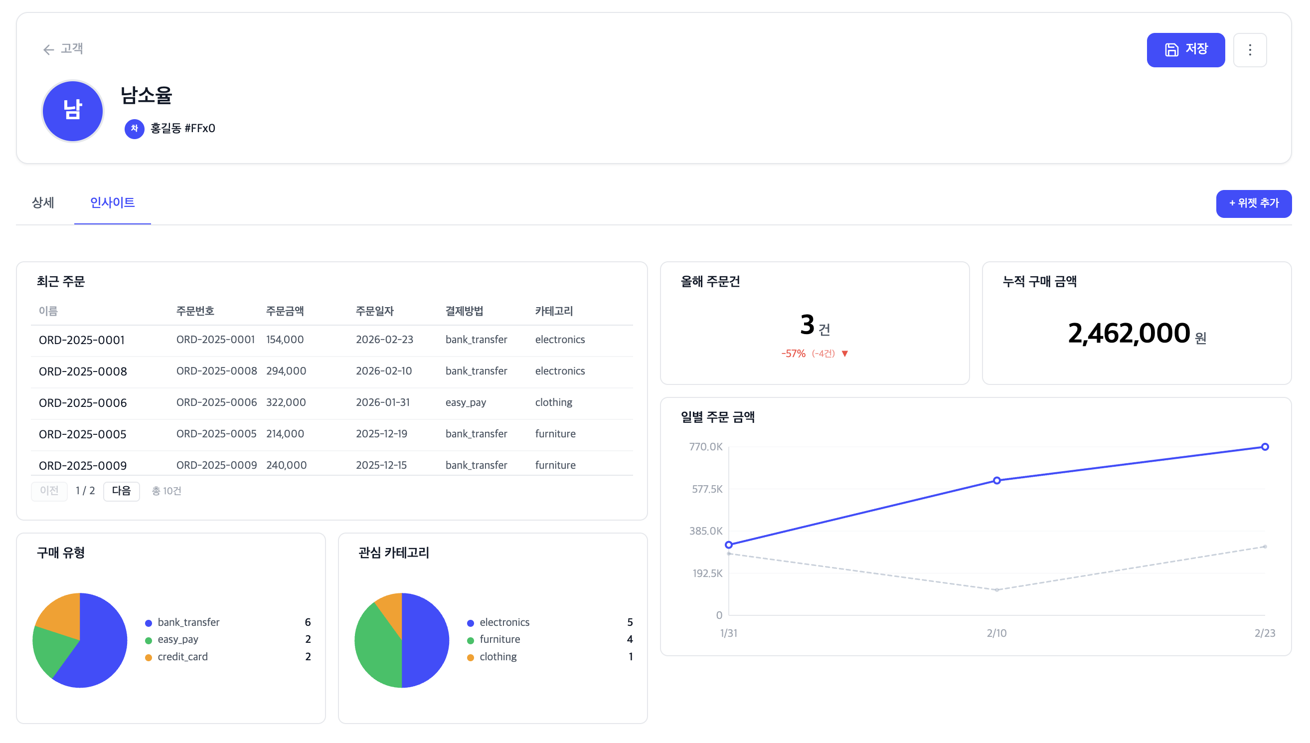
기존에는 주문 목록을 일일이 열어보거나, Excel로 내려받아 계산해야 했습니다. 이제 레코드 상세 페이지의 인사이트 탭에서 즉시 확인할 수 있습니다.
인사이트 탭이란?

레코드 상세 페이지에서 "인사이트" 탭을 클릭하면, 해당 레코드와 연결된 레코드의 데이터를 집계한 위젯이 표시됩니다. 위젯은 드래그로 배치를 변경하고, 크기를 조절할 수 있습니다.
4가지 위젯 타입
지표 (METRIC)
하나의 숫자로 핵심 지표를 보여줍니다.
건수: 연결된 주문이 몇 건인지 (COUNT)
합계: 총 주문 금액이 얼마인지 (SUM)
평균: 평균 객단가가 얼마인지 (AVG)
예시: 고객 상세 페이지에서 "총 주문 금액: ₩1,250,000", "주문 건수: 8건"
차트 (CHART)
연결된 데이터를 막대, 선형, 파이 차트로 시각화합니다.
상태별 주문 현황 — 주문 상태(배송중/완료/취소)별 건수를 파이 차트로
월별 매출 추이 — 주문 날짜 기준 월별 금액을 선형 차트로
상품 카테고리별 구매 — 카테고리별 금액을 막대 차트로
테이블 (TABLE)
연결된 레코드를 표 형식으로 보여줍니다. 어떤 속성을 칼럼으로 표시할지 직접 선택할 수 있습니다.
예시: 고객의 최근 주문 목록 — 주문번호, 상품명, 금액, 주문일
리스트 (LIST)
연결된 레코드를 간결한 목록으로 표시합니다. 제목 아래에 부제로 보고 싶은 속성을 하나 선택할 수 있습니다.
예시: 연결된 담당자 목록 — 이름 / 직책
인사이트 위젯 설정 방법

설정 → 개체(고객, 회사 등) → 인사이트 탭으로 이동
"위젯 추가" 클릭
관계 유형 선택 — 어떤 연결 데이터를 보여줄지 (예: "고객의 주문")
위젯 타입 선택 — 지표 / 차트 / 테이블 / 리스트
집계 설정 — 건수(COUNT), 합계(SUM), 평균(AVG) 중 선택
합계/평균일 경우 집계 대상 속성 선택 (예: "주문 금액")
저장 → 레코드 상세 페이지의 인사이트 탭에 즉시 반영
한번 설정하면, 해당 개체의 모든 레코드에 동일한 위젯이 적용됩니다. 각 레코드에서는 자신과 연결된 데이터만 자동으로 필터링되어 표시됩니다.
Part 2: 세그먼트 관계 조건 — 조건에 맞는 고객 자동 분류
인사이트에서 본 데이터, 이제 세그먼트 조건으로
인사이트 탭에서 개별 고객의 누적 구매 금액, 주문 건수를 확인할 수 있게 되었습니다. 그런데 "누적 100만원 이상 고객"을 한꺼번에 찾으려면 어떻게 해야 할까요?
기존에는 이런 과정이 필요했습니다:
주문 데이터를 Excel로 내려받기
피벗 테이블로 고객별 합계 계산
조건에 맞는 고객 목록 추출
CRM에서 수동으로 태그 부여
이제 세그먼트 관계 조건 하나로 끝납니다.

5가지 활용 사례
사례 1: 구매 3건 이상 고객 (COUNT)
"재구매 고객을 자동으로 분류하고 싶어요"
설정 방법:
세그먼트 조건에서 관계 필드 "고객 ↔ 주문 (주문)" 선택
집계: 건수 (COUNT)
연산자: 이상
값: 3
→ 주문이 3건 이상인 고객이 자동으로 세그먼트에 포함됩니다. 새로운 주문이 추가되면 실시간으로 반영됩니다.
사례 2: 누적 구매금액 10만원 이상 VIP (SUM)
"VIP 고객에게 특별 혜택을 제공하고 싶어요"
설정 방법:
관계 필드: "고객 ↔ 주문 (주문)"
집계: 합계 (SUM)
집계 속성: "주문 금액"
연산자: 이상
값: 100000
→ 연결된 주문의 금액 합계가 100만원 이상인 고객이 VIP 세그먼트에 자동 분류됩니다.
사례 3: 평균 객단가 5만원 이상 고객 (AVG)
"객단가가 높은 프리미엄 고객층을 파악하고 싶어요"
설정 방법:
관계 필드: "고객 ↔ 주문 (주문)"
집계: 평균 (AVG)
집계 속성: "주문 금액"
연산자: 이상
값: 50000
→ 평균 주문 금액이 5만원 이상인 고객만 추출됩니다. 소량 다회 구매 고객과 고단가 구매 고객을 구분할 수 있습니다.
사례 4: 특정 상품 구매자 타겟팅 (linked_to)
"신제품 A를 구매한 고객에게만 후속 안내를 보내고 싶어요"
설정 방법:
관계 필드: "고객 ↔ 주문 (주문)"
연산자: 특정 레코드와 연결
대상 레코드: 검색하여 선택 (예: "신제품 A 주문")
→ 특정 주문 레코드와 연결된 고객만 추출합니다. 레코드 이름으로 검색하여 선택할 수 있어, ID를 몰라도 됩니다.
사례 5: 미구매 고객 리텐션 (has_no_relationship)
"가입만 하고 아직 주문하지 않은 고객에게 첫 구매 유도 메시지를 보내고 싶어요"
설정 방법:
관계 필드: "고객 ↔ 주문 (주문)"
연산자: 연결 없음
→ 주문 레코드가 하나도 연결되지 않은 고객이 추출됩니다. 반대로 "연결 있음" 연산자를 사용하면 한 번이라도 구매한 고객을 찾을 수 있습니다.
세그먼트 관계 조건 설정 방법
세그먼트 목록 페이지에서 "새 세그먼트" 클릭
세그먼트 이름 입력 (예: "VIP 고객")
"조건 추가" 클릭
필드 선택 드롭다운에서 "관계" 그룹의 항목 선택
집계 방식 설정 — 건수 / 합계 / 평균 / 최솟값 / 최댓값
합계 등 선택 시 집계할 속성 선택 (연결된 개체의 숫자 속성 목록 표시)
연산자와 값 설정
"레코드 미리보기"로 결과 확인
저장
조건은 여러 개를 조합할 수 있습니다. AND/OR 연산자로 "구매 3건 이상 그리고 누적 금액 50만원 이상" 같은 복합 조건도 가능합니다.

Part 3: 자동화 연동 — 분류된 고객에게 자동으로 액션
세그먼트의 진짜 힘은 자동화와 연결될 때 발휘됩니다.
세그먼트 진입 시 자동 액션
고객이 세그먼트 조건을 충족하면 (예: 누적 구매 100만원 달성) 자동으로 실행할 수 있는 액션:
메시지 발송 — VIP 달성 축하 문자/알림톡 자동 발송
사용자 쿠폰 발송 — 감사의 의미로 VIP 사용자에게 할인 쿠폰 발송 (레코드 당 1회 설정 시 VIP 재달성 하더라도 쿠폰을 중복 발송하지 않음)
담당자 알림 — 영업 담당자에게 Slack/이메일 알림
필드 업데이트 — 고객 등급 필드를 자동으로 "VIP"로 변경
세그먼트 퇴장 시 자동 액션
조건을 더 이상 충족하지 않으면 (예: 환불로 누적 금액 감소):
등급 변경 알림 — 담당자에게 등급 변동 알림
필드 업데이트 — 등급 필드를 자동 변경

실시간 반영
새로운 주문이 생성되거나, 기존 관계가 삭제되면 세그먼트 멤버십이 자동으로 재평가됩니다. 별도의 수동 갱신 없이, 항상 최신 상태의 고객 그룹을 유지할 수 있습니다.
정리: 데이터가 연결되면 이런 것들이 가능합니다

기능 | 개별 고객 | 고객 그룹 |
|---|---|---|
확인 | 인사이트 탭 — 위젯으로 즉시 확인 | 세그먼트 — 조건 기반 자동 분류 |
집계 | 이 고객의 누적 구매 금액은? | 누적 100만원 이상 고객은 몇 명? |
행동 | 레코드 상세에서 바로 메시지 발송 | 세그먼트 진입 시 자동화 실행 |
두 기능은 같은 관계 데이터를 활용합니다. 인사이트로 개별 고객을 깊이 이해하고, 세그먼트로 조건에 맞는 고객을 자동 분류하고, 자동화로 즉시 행동하세요.
단순히 데이터를 쌓는 CRM에서, 데이터가 일하는 CRM으로. SOLAPI CRM과 함께라면 가능합니다.
커머스 외 다른 업종에서는 어떻게 활용할까요?
B2B / 영업
관계 | 활용 예 |
|---|---|
회사 ↔ 거래 | 누적 계약금액 1억 이상 핵심 거래처 자동 분류 |
회사 ↔ 담당자 | 담당자 5명 이상 = 대기업 세그먼트 |
영업사원 ↔ 거래 | 이번 달 성사 건수 기준 영업 성과 대시보드 |
회사 ↔ 미팅 | 미팅 0건 회사 = 관계 소원 리스트 → 리텐션 캠페인 |
교육 / 학원
관계 | 활용 예 |
|---|---|
학생 ↔ 수강 | 누적 수강료 100만원 이상 장기 수강생 혜택 |
학생 ↔ 출석 | 최근 30일 출석 횟수 기준 관리 대상 분류 |
강사 ↔ 수강 | 강사별 수강생 수 → 인기 강좌 파악 |




