Dashboards
대시보드
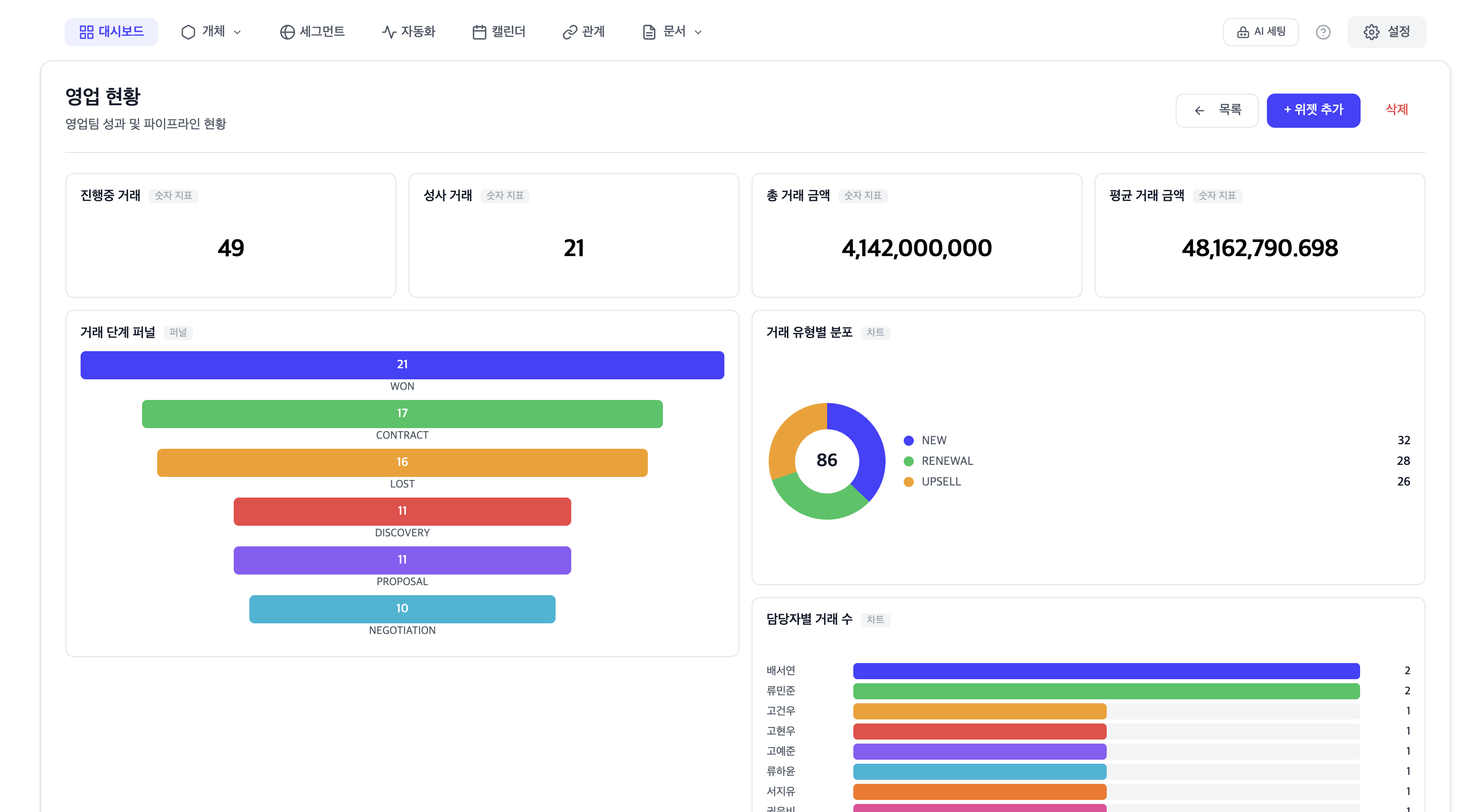
커스텀 대시보드를 만들어 비즈니스 핵심 지표를 한눈에 확인합니다. 드래그 앤 드롭으로 위젯을 배치하고 실시간 데이터를 모니터링합니다.

위젯 유형
| 위젯 | 설명 | 용도 |
|---|---|---|
| METRIC | 단일 수치를 크게 표시합니다. | 총 고객 수, 월간 매출 |
| CHART | 데이터를 차트(막대, 선, 파이 등)로 시각화합니다. | 매출 추이, 고객 유형 분포 |
| TABLE | 데이터를 테이블 형식으로 표시합니다. | 최근 거래, 상위 고객 |
| FUNNEL | 파이프라인 전환율을 퍼널 형태로 보여줍니다. | 영업 파이프라인 |
| LIST | 항목을 리스트 형태로 나열합니다. | 최근 활동, 할 일 목록 |
파이프라인 스테이지 분석
Select 유형의 속성을 파이프라인 스테이지로 설정하면, 각 단계별 레코드 수와 전환율을 분석할 수 있습니다. 영업 깔때기, 고객 온보딩 단계 등을 시각화합니다.